Nutanix V4 API returns PLAT-10006

This unhelpful error is returned when using the Postman API collection. The problem is that for example when using a simple “List VMs” call – the URL which is sent contains placeholder values that cause the PC endpoint to return a 500 and the PLAT-10006 response.

Check the postman console to see what it is sending to the PC and either put meaningful values in the fields for “$filter”, “$orderby” etc. or un-select the field in postman. In my console the error appears as below, but then I get a 200 when I put a valid filter in the “$filter” field.

postman console when generating the PLAT-10006 error

Back to basics – gprof PT1 (generating a profile)

A while ago at work we were discussing the pros and cons of the classic Linux profiler gprof

What are profiles useful for?

  • Profiles allow you to observe what a program is doing at runtime without runtime access to the source code (although source is needed to build a profile-enabled binary).
  • A performance regression or improvement in a given program will often show up in a profile as a change in either duration or number of calls to some set of functions that changed between software builds.

The output of a profile run against a very simple program looks like the example below.

                     Call graph (explanation follows)


granularity: each sample hit covers 4 byte(s) for 0.17% of 5.82 seconds

index % time    self  children    called     name
                                                 <spontaneous>
[1]    100.0    2.38    3.44                 main [1]
                0.88    0.55 666666667/666666667     calcme2 [2]
                0.73    0.28 333333333/333333333     calcme1 [3]
                0.99    0.00 1000000000/1000000000     increment [4]
-----------------------------------------------
                0.88    0.55 666666667/666666667     main [1]
[2]     24.6    0.88    0.55 666666667         calcme2 [2]
                0.55    0.00 666666667/1000000000     return3 [5]
-----------------------------------------------
                0.73    0.28 333333333/333333333     main [1]
[3]     17.3    0.73    0.28 333333333         calcme1 [3]
                0.28    0.00 333333333/1000000000     return3 [5]
-----------------------------------------------
                0.99    0.00 1000000000/1000000000     main [1]
[4]     17.1    0.99    0.00 1000000000         increment [4]
-----------------------------------------------
                0.28    0.00 333333333/1000000000     calcme1 [3]
                0.55    0.00 666666667/1000000000     calcme2 [2]
[5]     14.3    0.83    0.00 1000000000         return3 [5]
-----------------------------------------------

It tells us that of the 5.82 seconds of profiled runtime

  • 2.38 seconds were spent in main()
  • 3.44 seconds in functions called by main (either directly or indirectly).

It also tells us that the function return3() was called 1,000,000,000 times

  • 1/3 by calcme1() and
  • 2/3 by calcme2()

Profiles can give a good overview of where time is spent – albeit with some overhead.

In the profile outputs, the number of calls is exact but the time spent is the result of sampling. So the relative time spent in the functions should be correct, but the absolute time will normally much lower than the runtime/execution time reported by e.g running $ time <some-binary>

generating a profile for gprof to use

There are three pieces to using a profile

  • ask gcc to insert additional code (a function call to __mcount) into the compiled binary
  • ask gcc to tell the kernel to keep track of where the program counter (PC) is running whenever it is sampled (__monstartup)
  • use the gprof tool to process the output.

There is no need for any special hardware support – profiles run fine in a VM/container etc whereas some tools need to access the CPU directly via pass-through, or you need to be root etc.

Continue reading

Notes on tuning postgres for cpu and memory benchmarking

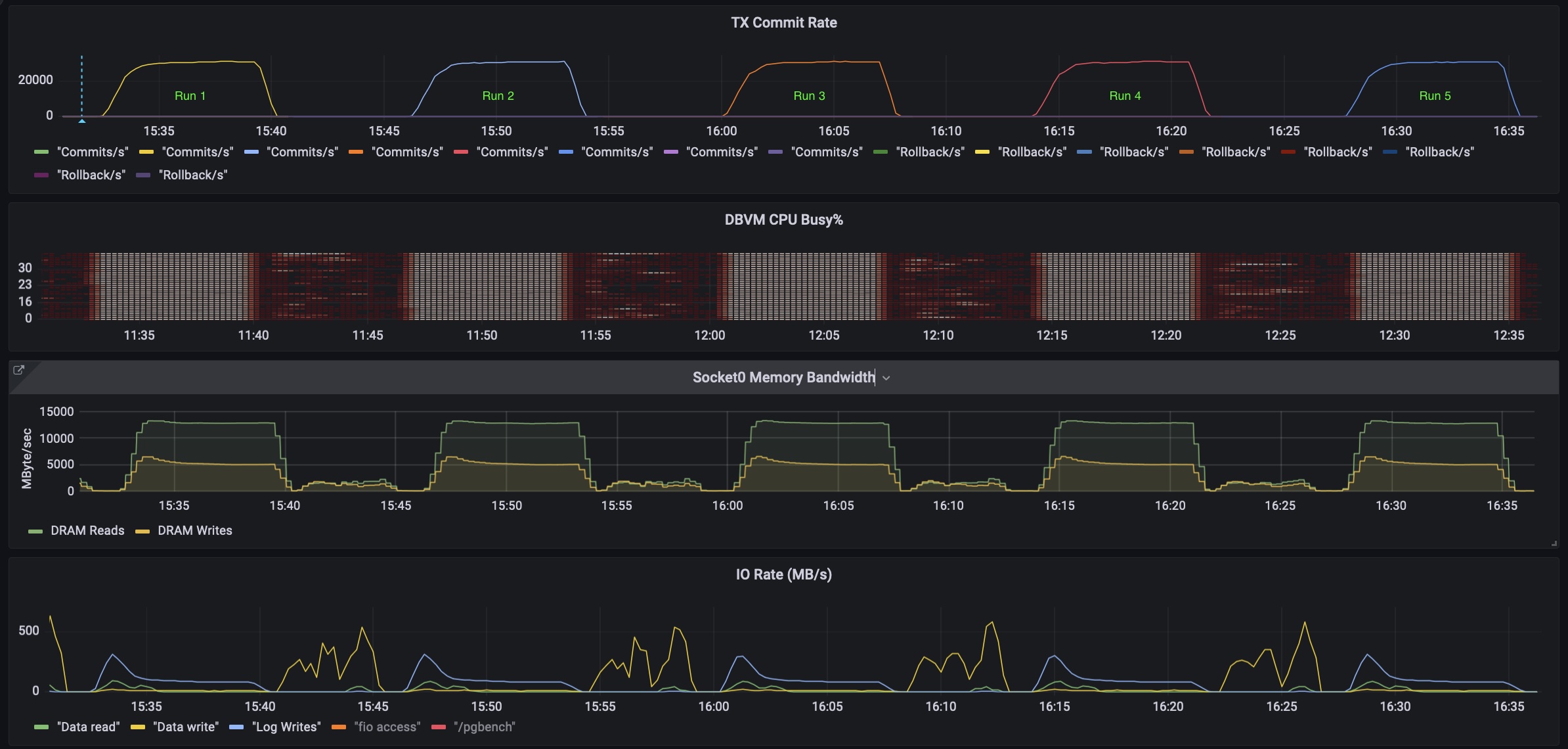
Recently I wanted to measure the impact of NUMA placement and Hugepages on the performance of postgres running in a VM on a Nutanix node. To do this I needed to drive postgres to do real transactions but have very little jitter/noise from the filesystem and storage. After reading a lot of blogs I came up with a process and set of postgres.conf tuneables that allowed me to run HammerDB TPROC workload (TPCC-C like) with very low variation around 0.3% variance (standard deviation/mean).

The tunings are not meant to represent best practices – and running repeatedly (without manually vacuuming, or doing a restore – will create problems because I am disabling autovacuum (see this discussion with HammerDB author Steve Shaw here and here)

Results

I have put the benchmark results below – but the main point of this post is to discuss the method which allows me to generate very repeatable postgres benchmark results where I can drive the CPU/Memory to be the limiting bottleneck. The screenshot below shows 5 runs back-to-back. From top to bottom the output shows

  • SQL commits per minute
  • Database VM CPU usage per core
  • Memory bandwidth (from Intel PCM running on the AHV hypervisor host)
  • Database VM IO rates
Multiple benchmark runs with consistent low jitter results
Continue reading

Using fio to read from Linux buffer-cache

Sometimes we want to read from the Linux cache rather than the underlying device using fio. There are couple of gotchas that might trip you up. Thankfully fio provides the required work-arounds.

TL;DR

To get this to work as expected (reads are serviced from buffer cache) – the best way is to use the option invalidate=0 in the fio file.

Continue reading

Understanding QEMU devices

Not sure where I came across this, but it is an excellent description of QEMU (and virtualization in general).  I am very much a fan of this style of technical communication as exemplified in this final summary paragraph (the full article is longer):

In summary, even though QEMU was first written as a way of emulating hardware memory maps in order to virtualize a guest OS, it turns out that the fastest virtualization also depends on virtual hardware: a memory map of registers with particular documented side effects that has no bare-metal counterpart. And at the end of the day, all virtualization really means is running a particular set of assembly instructions (the guest OS) to manipulate locations within a giant memory map for causing a particular set of side effects, where QEMU is just a user-space application providing a memory map and mimicking the same side effects you would get when executing those guest instructions on the appropriate bare metal hardware.

https://www.qemu.org/2018/02/09/understanding-qemu-devices/

A Nutanix / Prometheus exporter in bash

Overview

For a fun afternoon project, how about a retro prometheus exporter using Apache/nginx, cgi-bin and bash!?

About prometheus format

A Prometheus exporter simply has to return a page with metric names and metric values in a particular format like below.

ntnx_bash{metric="cluster_read_iops"} 0
ntnx_bash{metric="cluster_write_iops"} 1

When you configure prometheus via prometheus.yml you’re telling prometheus to visit a particular IP:Port over HTTP and ask for a page called metrics – so if the “page” called metrics is a script – the script just has to return (print) out data in the expected format – and prometheus will accept that as a basic “exporter”. The idea here is to write a very simple exporter in bash that connects to a Nutanix cluster – hits the stats API and returns IOPS data for a given container in the correct format.

Continue reading

Linux memory monitoring (allocations Vs usage)

How to use some of Linux’s standard tools and how different types of memory usage shows up.

Examples of using malloc and writing to memory with three use-cases for a simple process

In each case we run the example with a 64MB allocation so that we can see the usage from standard linux tools.

We do something like this

gary@linux:~/git/unixfun$ ./malloc_and_write 65536
Allocating 65536 KB
Allocating 67108864 bytes
The address of your memory is 0x7fa2829ff010
Hit <return> to exit
Continue reading

Using iperf multi-stream may not work as expected

Running iperf with parallel threads

TL;DR – When running iperf with parallel threads/workers the -P option must be specified after the -c <target-IP> option. This is mentioned in the manpage but some options (-t for instance) work in any order, while others (specifically the -P for parallel threads) definitely does not, which is a bit confusing.

For example – these two invocations of iperf give very different results

  • iperf -P 5 -c 10.56.68.97 (The -P before -c) -Yields 20.4 Gbits/sec
  • iperf -c 10.56.68.97 -P 5 (The -P after the -c)- Yields 78.3 Gbits/sec
Continue reading

mpstat has an option to show utilization per NUMA node

Not sure how long this has been a thing, but I recently discovered that mpstat takes a -N option for “NUMA Node” that works in the same way as -P for “Processor”. e.g. $ mpstat -N 0,1 1 will show stats for NUMA nodes 0 and 1 every 1 second. Just like mpstat -P ALL shows all processors mpstat -N ALL shows all NUMA nodes (and is easier to type).

The output looks like this

05:09:17 PM NODE    %usr   %nice    %sys %iowait    %irq   %soft  %steal  %guest  %gnice   %idle
05:09:18 PM 0 1.13 0.00 9.30 0.00 0.28 0.15 0.00 31.78 0.00 57.21
05:09:18 PM 1 0.40 0.00 8.03 0.00 0.28 1.05 0.00 31.34 0.00 58.78
^C

Average: NODE %usr %nice %sys %iowait %irq %soft %steal %guest %gnice %idle
Average: 0 0.80 0.00 8.56 0.00 0.27 0.11 0.00 36.49 0.00 53.78
Average: 1 0.49 0.00 10.02 0.00 0.32 1.01 0.00 25.13 0.00 63.03

Using mpstat -N is is quite easy to check to see how the workload is distributed among the NUMA nodes of a multi-socket machine.

Running the ML-Perf Storage benchmark on Nutanix files.

Some technical notes on our submission to the benchmark committee.

Background

For the past few months engineers from Nutanix have been participating in the MLPerftm Storage benchmark which is designed to measure the storage performance required for ML training workloads.  

We are pleased with how well our general-purpose file-server has delivered against the demands of this high throughput workload.  

Benchmark throughput and dataset
  • 125,000 files
  • 16.7 TB of data around 30% of the usable capacity (no “short stroking”)
  • Filesize 57-213MB per file
  • NFS v4 over Ethernet
  • 5GB/s delivered per compute node from single NFSv4 mountpoint
  • 25GB/s delivered across 5 compute nodes from single NFSv4 mountpoint

The dataset was 125,000 files consuming 16.7 TB, the file sizes ranged from 57 MB to 213 MB.  There is no temporal or spatial hotspot (meaning that the entire dataset is read) so there is no opportunity to cache the data in DRAM – the data is being accessed from NVMe flash media. For our benchmark submission we used standard NFSv4, standard Ethernet using the same Nutanix file-serving software that already powers everything from VDI users home-directories, medical images and more. No infiniband or special purpose parallel filesystems were harmed in this benchmark submission.

Continue reading

Viewing Nutanix cluster metrics in prometheus/grafana

Using Nutanix API with prometheus push-gateway.

Many customers would like to view their cluster metrics alongside existing performance data using Prometheus/Grafana

Currently Nutanix does not provide a native exporter for Prometheus to use as a datasource. However we can use the prometheus push-gateway and a simple script which pulls from the native APIs to get data into prometheus. From there we can use Grafana or anything that can connect to Prometheus.

The goal is to be able to view cluster metrics alongside other Grafana dashboards. For example show the current Read/Write IOPS that the cluster is delivering on a per container basis. I’m hard-coding IPs and username/passwords in the script which obviously is not production grade, so don’t do that.

Continue reading

Effects of CPU topology on sqlserver guests with AHV.

VM CPU Topology

The topology (layout) that AHV presents virtual Sockets/CPU to the guest operating system will usually be different than the physical topology. This is expected because we typically present a subset of all cores to the guest VMs.

Usually it is the total number of vCPU given to the VM that matters, not the specific topology, but in the case of SQLserver running an analytical workload (a TPC-H like workload from HammerDB) the topology passed to the VM does make a difference. Between 10% and 20% when measured by the total runtime.

[I think that the reason we see a difference here is that (a) the analytical workloads use hardly any storage bandwidth (I sized the database to fit in memory) and (b) there is probably a lot of cross-talk between the cores/memory as the DB engine issues parallel queries.]

At any rate we see that passing 20 cores as “20 sockets of 1 core” beats the performance of “1 socket with 20 cores” by a wide margin. The physical topology is two sockets of 20 cores on each socket. Thankfully the better performing option is the default.

CPU Topology may make a difference for SQL server running analytical workloads.
Continue reading

fio versions < 3.3 may show inflated random write performance

TL;DR

If your storage system implements inline compression, performance results with small IO size random writes with time_based and runtime may be inflated with fio versions < 3.3 due to fio generating unexpectedly compressible data when using fio’s default data pattern. Although unintuitive, performance can often be increased by enabling compression especially if the bottleneck is on the storage media, replication or a combination of both.

fio 2.8.1 vs fio 3.33 data patterns

Therefore if you are comparing performance results generated using fio version < 3.3 and fio >=3.3 the random write performance on the same storage platform my appear reduced with more recent fio versions.

fio-3.3 was released in December 2017 but older fio versions are still in use particularly on distributions with long term (LTS) support. For instance Ubuntu 16, which is supported until 2026 ships with fio-2.2.10

Continue reading

Specifying Drive letters with fio for Windows.

fio on Windows

Download pre-compiled fio binary for Windows

Example fio windows file, single drive

This will create a 1GB file called fiofile on the F:\ Drive in Windows then read the file.  Notice that the specification is “Driveletter” “Backslash” “Colon” “Filename”

In fio terms we are “escaping” the : which fio traditionally uses as a file separator.

[global]
bs=1024k
size=1G
time_based
runtime=30
rw=read
direct=1
iodepth=8

[job1]
filename=F\:fiofile 
Continue reading

How to monitor SQLServer on Windows with Prometheus

TL;DR

  • Enable SQLServer agent in SSMS
  • Install the Prometheus Windows exporter from github the installer is in the Assets section near the bottom of the page
  • Install Prometheus scraper/database to your monitoring server/laptop via the appropriate installer
  • Point a browser to the prometheus server e.g. :9090
    • Add a new target, which will be the Windows exporter installed in step.
    • It will be something like <SQLSERVERIP>:9182/metrics
    • Ensure the Target shows “Green”
  • Check that we can scrape SQLserver tranactions. In the search/execute box enter something like this
    rate(windows_mssql_sqlstats_batch_requests[30s])*60
  • Put the SQLserver under load with something like HammerDB
  • Hit Execute on the Prometheus server search box and you should see a transaction rate similar to HammerDB
  • Install Grafana and Point it to the Prometheus server (See multiple examples of how to do this)
Continue reading

Generate load on Microsoft SQLserver Windows from HammerDB on Linux

HammerDB on Linux driving load to Windows SQL Server

Often it’s nice to be able to drive Windows applications and databases from Linux, especially if you are more comfortable in a Unix environment. This post will show you how to drive a Microsoft SQL Server database running on a Windows server from a remote Linux machine. In this example I am using Ubuntu 22.04, SQLserver 2019, Windows 11 and HammerDB 4.4

Continue reading