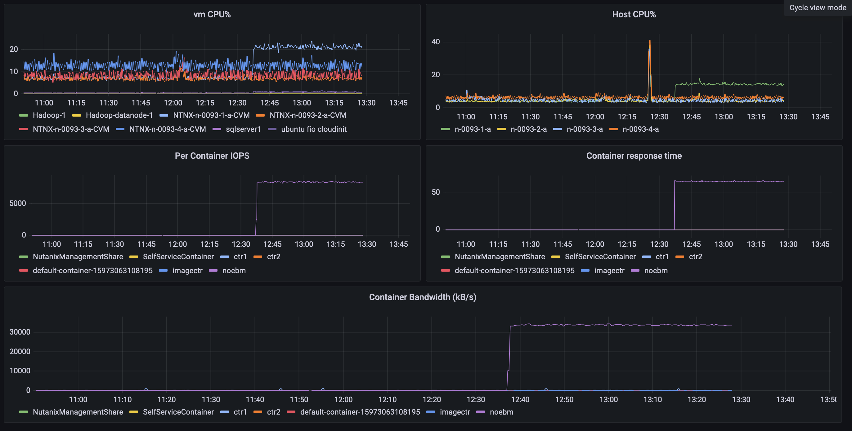
Grafana View Published May 8, 2024 at 2746 × 1390 in Using Prometheus and Grafana to monitor a Nutanix Cluster. ← Previous Next →